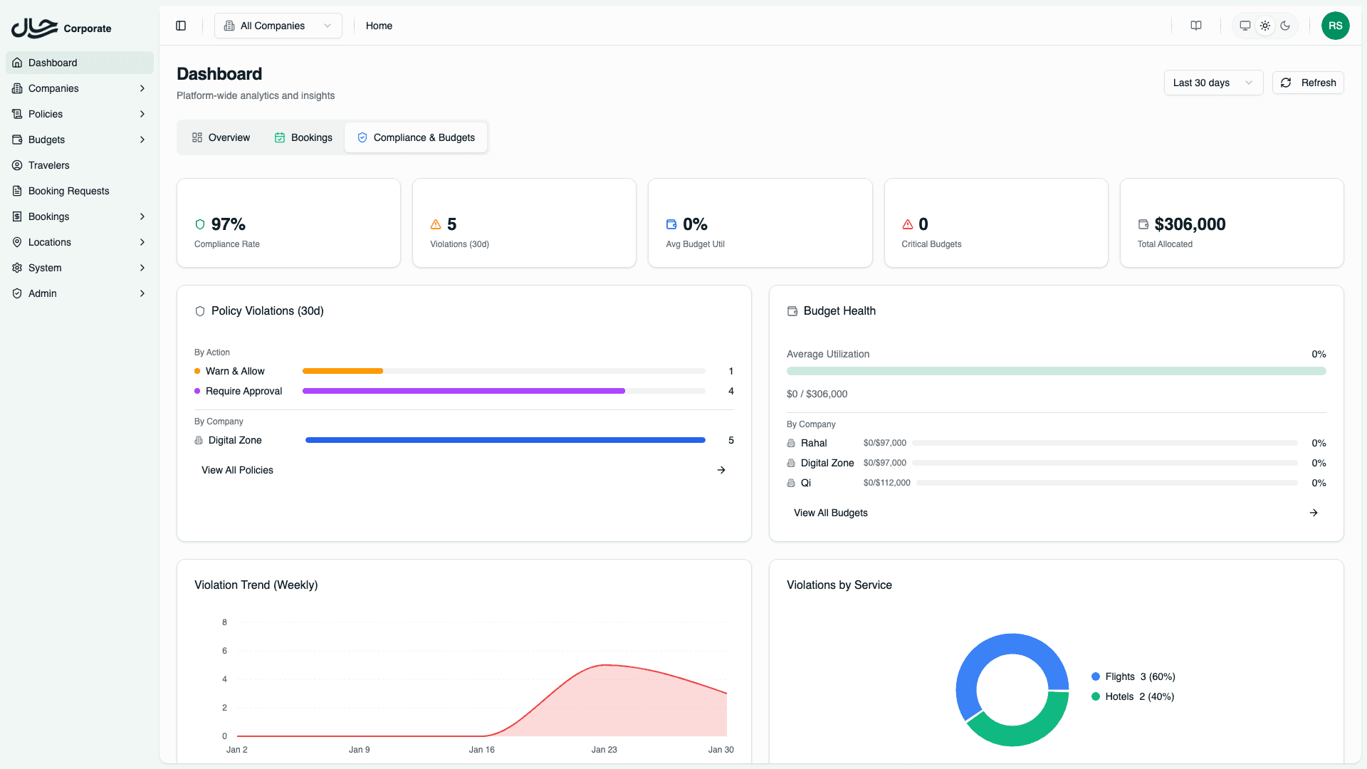
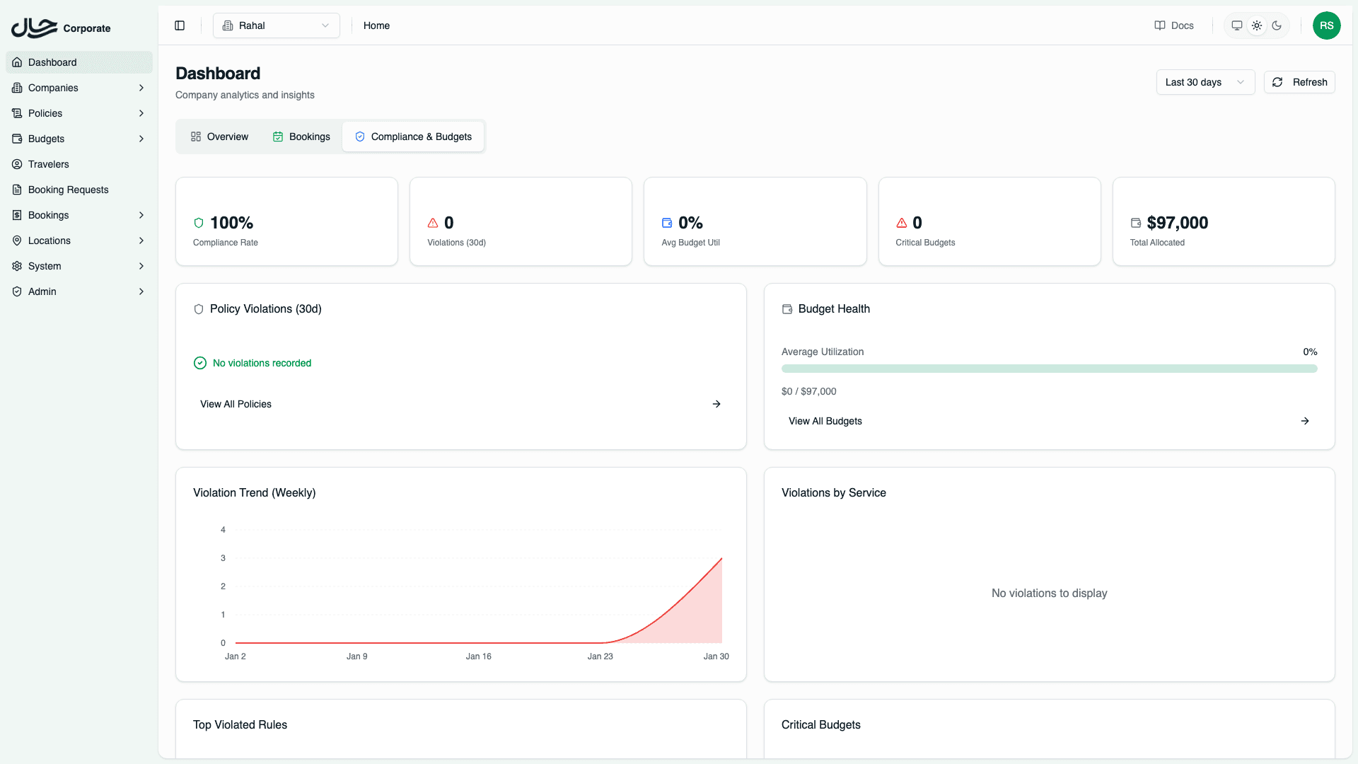
Compliance & Budgets Tab
Monitor policy compliance rates, violation trends, budget utilization, and critical alerts.
The Compliance & Budgets tab helps you monitor policy adherence and budget health across your organization. It provides early warning indicators and trend analysis to help prevent budget overruns and policy breaches.

Summary Statistics
Five summary cards at the top provide key metrics.

| Card | Description |
|---|---|
| Compliance Rate | Percentage of bookings that comply with policy |
| Violations | Total policy violations in the last 30 days |
| Avg Budget Utilization | Average budget consumption across active budgets |
| Critical Budgets | Number of budgets over 80% utilized |
| Total Allocated | Sum of all active budget allocations |
A low compliance rate or high number of critical budgets may indicate policies need adjustment or budgets need reallocation.
Policy Violations Card
The policy violations card breaks down violations by action type.

| Action | Meaning |
|---|---|
| Warn & Allow | Booking allowed with a warning |
| Require Approval | Booking required approval due to violation |
| Block | Booking blocked by policy |
By Company (Platform Admins Only)
When viewing all companies, a breakdown shows violations per company. This helps identify:
- Companies with high violation rates
- Need for company-specific policy training
- Opportunities to adjust company policies
Budget Health Card
The budget health card shows overall budget status.

- Average Utilization - Progress bar showing average consumption
- Spent / Allocated - Total spent vs total budget across all active budgets
- By Company - Per-company utilization (in all companies view)
- Critical Budgets - Quick list of budgets approaching limits
Critical Budget Alerts
Budgets are flagged as critical when:
- Over 80% - Warning level, may need attention
- Over 100% - Over budget, action required
Violation Trend Chart
The violation trend area chart shows weekly violation counts over time.

Use this to:
- Identify if violations are increasing or decreasing
- Correlate spikes with policy changes or travel seasons
- Measure the impact of training or policy adjustments
Violations by Service
A pie chart breaks down violations by service type.

- Flights - Flight policy violations
- Hotels - Hotel policy violations
This helps you understand which service type needs more policy attention or training.
Top Violated Rules
The top violated rules table shows the most frequently triggered policy rules.

| Column | Description |
|---|---|
| Rule Type | The type of rule violated (cabin class, advance booking, etc.) |
| Policy | Link to the policy containing the rule |
| Count | Number of times this rule was violated |
| Company | Company name (in all companies view) |
Use this to:
- Identify rules that may be too restrictive
- Find training opportunities for specific rule types
- Adjust policies to match actual travel needs
Critical Budgets Table
The critical budgets table lists all budgets over 80% utilization:
| Column | Description |
|---|---|
| Budget | Budget name with link to details |
| Utilization | Progress bar showing current consumption |
| Spent / Allocated | Amounts in budget currency |
| Company | Company name (in all companies view) |
Click on a budget name to view full budget details and transaction history.
Understanding Compliance Rate
The compliance rate is calculated as:
Compliance Rate = (Total Bookings - Violations) / Total Bookings × 100%A 100% compliance rate means no policy violations occurred during the period. Industry benchmarks vary, but rates above 90% are generally considered healthy.
Filtering Behavior
All Companies View
- Aggregated compliance and budget metrics across all companies
- Company breakdowns visible in violation and budget cards
- Top violated rules show company attribution
- Critical budgets from all companies listed
Single Company View
- Metrics filtered to selected company only
- Company breakdown sections hidden
- Focus on that company's compliance and budget health
- Useful for company-specific reporting and management
